Bulldoze all the limitation that stops you from monitoring your call center’s agents based on the calls they receive throughout the day. Analyze and categorize different calls based on type, time, duration, retries, and more customizable filters.
Work along with AI and monitor the contact center in a new and better way than before.
Bulldoze all the limitation that stops you from monitoring your call center’s agents based on the calls they receive throughout the day. Analyze and categorize different calls based on type, time, duration, retries, and more customizable filters.
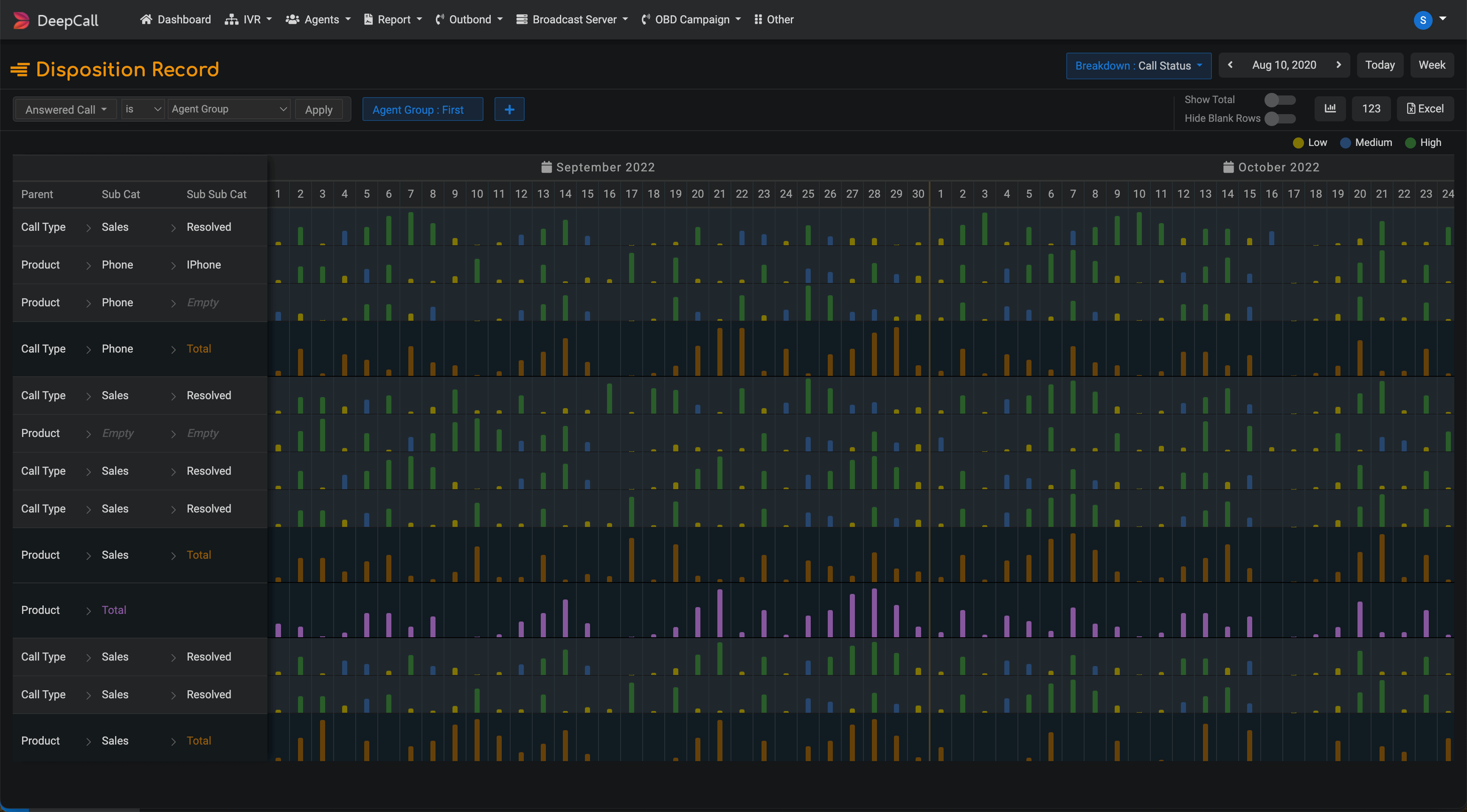
DeepCall’s AI brings all the calls on one screen based on their disposition. Represent it graphically for better visualization and understanding or save it as an Excel for future use. All the dispositions are categorized by the agents and campaigns.
Tally your agents and campaigns based on the calls they received, answered, abandoned, call durations and login activity. This evaluation will help you gain a comprehensive understanding into the performance of your contact center.
Categorize your calls based on the type, amount used, and talk duration to analyze and understand them better. Pair it with our custom filters, and you can create custom reports with just a few clicks.
DeepCall’s contact center solution gives you a detailed overview of how your agents are utilizing their time in your call center. AI will score them based on every factor that is in play so that you don’t need to. Just a click is all you need to do.
Fino truly values your hard work and understand how important it is to its customers and their families. They are continuously endeavouring to provide its customers with unmatched banking experience, through their simple products & services.
Read Story
Sahaj Path Knowledge Foundation (not-for-profit) aims to develop the technology and content which will make quality education accessible for rural students. Quality education is the foundation of sustainable development. The future talent who will build modern India remains scattered/ undiscovered in the rural sector. Despite all the efforts aimed at increasing access to education facilities, the rural students of India have limited access to learning modes and teachers.
Read Story
Sahaj Path Knowledge Foundation (not-for-profit) aims to develop the technology and content which will make quality education accessible for rural students. ‘Seed that Works’, Seedworks International Private Limited Based at Banjara Hills, Hyderabad is a plant science company engaged in research, production, and marketing hybrid seeds of rice, cotton, millet, mustard, and vegetables.
Read StoryIf you don't find an answer to your question, contact us, and our team will get in touch with you.
Get in touchEmpower seamless and efficiency communication with Leading Cloud Telephony Solutions Scalable. Flexible. Quicker Access. Easy Deployment.
We are writing to you to report the excellent help and service I received from a member. All my call were handled politely, professionally. I understand that there is training and support behind her ability to perform, on top of this her helpful personality. For all of that, let me take the opportunity to thank you both with this letter.